Your Overview - Dashboard
Logging In
Two-Factor Authentication (2FA): To ensure enhanced security, it is mandatory to set up Two-Factor Authentication before logging into your account. Follow the instructions provided during the login process to enable 2FA.
Dashboard Overview
Your Dashboard is designed to provide a comprehensive view of both your organization and vendors, allowing you to easily check their details.
You have a toggle to switch between your organization and vendors.
We have also added support for dashboards on larger screens, providing more space to arrange widgets.
Other widgets that have been created include:
- Number of Connection Requests - A list to track any new connection requests.
- Number of Unacknowledged Leaked Credentials - If the Digital Risk Protection package is purchased, the user will have access to this feature.
- Number of unacknowledged Cybersquatting events - If the Digital Risk Protection package is purchased, the user will have access to this feature.
- Questionnaire Responses - This widget enables users to connect to an assessment and view information about responses and grades. It links out to the assessment manager.
My Score
The score represents your company's cyber security health. We will delve into this further in the next section.
The score is a critical metric that evaluates your company's cyber security health. Here are some important points to understand:
-
Starting Score: When you register, your company is assigned a starting score of 300 points.
-
Dynamic Updates: The score is updated automatically every 24 hours for companies and every week for company suppliers.
-
Maximum Score: The score can reach a maximum of 900 points, indicating optimal cyber security health.
-
Category Points: The score is determined by aggregating points gained in each category. Each category has a percentage weight that contributes to the overall score.
For more information on what is monitored by RiskXchange, click on the link.
The score Performance
This section compares your company's score to other companies within the same industry, allowing you to gauge how well you are performing in relation to your peers.
The score Performance section presents a diagram with two lines: the green line represents your company's score, while the blue line represents the average score of companies in your market/niche. This visualization allows you to compare your company's security performance with the industry average. The average score is derived from a representative sample of companies within the RiskXchange network.
The issues
The Issues section serves as a centralized hub for detecting and addressing security issues within your company's cyber security framework. Detected issues are categorized based on their severity criteria, allowing you to prioritize remediation efforts.
Here are the key features:
-
Severity Categorization: Issues are categorized based on severity criteria, helping you prioritize remediation efforts.
-
Visual Representation: The section provides visual representations that draw attention to potential vulnerabilities and weaknesses.
Top Issues Bar: Recent issues are listed in the Top Issues Bar, sorted by severity. Each issue includes a brief explanation, category indication, and the number of affected hosts, updated every 24h.
The top Issues bar lists issues detected during the last 24h sorted by their severity. Each issue is accompanied by an indication of its category, a brief explanation provided in the Notice, and the number of affected Hosts. This overview enables you to quickly identify and prioritize issues based on their severity. The issues are updated every 24h
Category Performance and Category Grades
These sections provide insights into your company's performance in different security categories compared to the average performance of your connections. The Category Performance section offers detailed information, while the Category Grades list presents specific categories and their corresponding grades.
Clicking on a security category expands the category page, displaying the category name and an issues bar. The issues bar indicates the number of Critical, High, Medium, Low, and Informational Risks, or OK. The severity of risks has varying impacts on the score, with lower risks having lower impacts. Informational risks have no impact on the score.
· Shows your company's performance in different security categories compared to the average result of your connections.
· Provides insights into how your company's security measures fare in relation to industry peers.
· Helps identify areas where your company's security may require improvement.
The Footprint
section visually represents the geographic distribution of your company's digital assets, including domains, hostnames, and IPs. This feature enables you to monitor and analyze the global presence of your digital infrastructure.
RiskXchange Copilot v2.0
Located at the bottom right corner of the page, the message sign represents the AI-powered Copilot. This feature serves as a guide to help you navigate through the app and provides answers to any general questions about cybersecurity, information security, and compliance as well as the application's functionality. Feel free to ask questions or provide feedback, missing information, or improvement suggestions to enhance your user experience.
The next section is about your vendors
On your Dashboard, locate the Vendors button situated above your score. Click on it to access detailed vendor information.
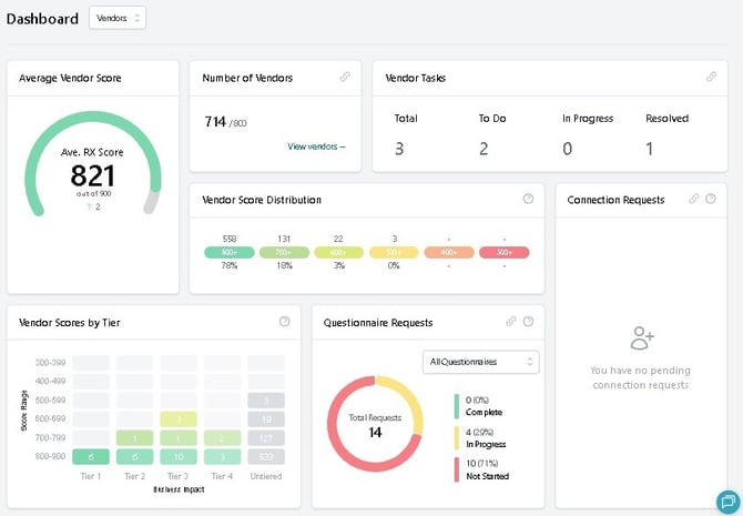
Once in the Vendors section, you’ll have access to a wide range of vendor-related data:
Total Vendors:
- See the total number of vendors you currently have and the maximum number of vendors you can add.
- Vendor Average Score:
- View the average score of all your vendors combined and view current tendentious.
- Score Distribution:
- Displays the distribution of vendor scores, showing both the count and percentage of vendors within each score range.
- Scores By Tier:
- Shows the count of vendors by business impact within specific score ranges.
- Questionnaire Statistics:
- Analyze statistics from the questionnaires filled out by your vendors. You can also monitor the current progress of the assessment: Complete, In progress, Not started.
Performance Lists
The Dashboard provides insights into the performance of your vendors, including the change in score over the last 30 days for the top 20 best and worst-performing vendors.
1. Best-Performing Vendors:
- See a list of your top-performing vendors and monitor how their scores have been improving over time.
2. Worst-Performing Vendors:
- Keep track of the vendors that are lagging and see how their scores have been changing.
- Vendors' Top Common Issues:
- Displays the most common issues across all vendors. The issues can be sorted by the number of vendors affected or by severity, helping you identify and address common problems efficiently.
By utilizing these sections and features, you can gain valuable insights and manage your vendors effectively, ensuring optimal performance and addressing any issues proactively. Explore your Dashboard to leverage these tools for better vendor management!
Note: The availability of certain features and options may vary depending on your user role within the app.













